028-60334168
  • 首页
  • 关于万洲
  • 系统方案
    生活供水系统方案
    污水提升处理方案
    中水回用系统方案
    雨水回收系统方案
  • 产品服务
  • 工程案例
    工程项目案例
    实物产品案例
  • 联系我们
  • 0000-00-00 星期六

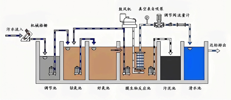
中水回用

中水回用系统方案

各种生活排水经过适当处理后,达到规定的水质标准,可以在一定范围内重复使用的非饮用水。因其水质介于“上水”(自来水)和“下水”(污水)之间,故称之为“中水”



工信部备案号:
Copyright @ 2012~2026 All Rights Reserved